Active Building Control este o soluție de BMS (Building Management System) pentru lanțuri de magazine, spații comerciale și birouri de dimensiuni mici și medii realizată de românii de la MobileControl. Practic, cu ajutorul senzorilor, proprietarii și managerii de clădiri vor ști să ia decizii informate și să reducă din consum.
MobileControl este o firmă creată de Adrian Chicireanu, cofondator și CEO MobileControl, alături de Bogdan Bolocan, cofondator MobileControl, ce este specializată în crearea de soluții de monitorizare și control de la distanță. Din echipă mai fac parte Ilie Teodor Petrișor și Ion Sandru. Compania a participat la concursul 5G Online Challenge și a fost declarată una dintre câștigătoarele concursului de proiecte 5G ale Orange.
Ce este o soluție de Building Management System?
O astfel de soluție precum Active Building Control (ABC) se adresează, clădirilor de orice dimensiuni, de la cele mai mari la cele mai mici, cu o structură complexă și permite controlul strict al consumului de energie electrică și termică, detecție în timp real a defecțiunilor sistemelor conexe monitorizate de ABC, „fapt ce duce la intervenția în timp util a echipelor de mentenanță și implicit la creșterea calității serviciilor”, este de părere Adrian Chicireanu, cofondator și CEO al MobileControl.
La un astfel de sistem pot fi asociate ulterior și module de recunoaștere de forme pentru controlul strict al accesului. În cazul spațiilor comerciale, monitorizarea temperaturilor pe fiecare raft sau fiecare zonă a clădirii poate duce la o reorganizare mult mai optimă din punct de vedere energetic a sistemelor de refrigerare.

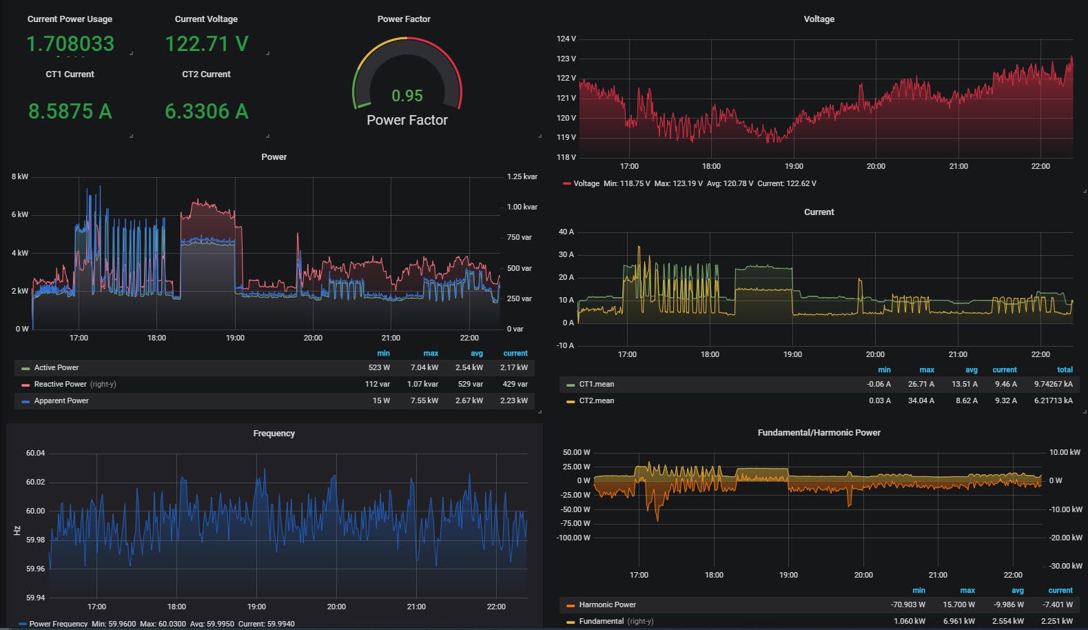
Sistemul românilor este împărțit în trei componente: senzoristică, un controller local ce are algoritmul propriu de funcționare și server cloud unde sunt ținute bazele de date, aplicația de control și monitorizare cu acces securizat prin internet.
„Sistemul colectează permanent date de la senzori, detectori și le comunică către serverul cloud. În tot acest timp în funcție de algoritmul specific controlerul ia decizii de acționare a componentelor precum climatizare iluminare apă și acces”, spune Chicireanu.
Astfel, operatorul aplicației poate vedea în timp real pe harta locațiilor asociate în sistem, diverse alarme și parametrii tuturor senzorilor de temperatură, umiditate, CO2, calitatea rețelei electrice, calitatea aerului etc. Poate comuta sistemele distante în mod manual și acționa asupra lor. De exemplu să oprească și să pornească încălzirea, să modifice parametri de climatizare, să acționeze asupra electrovanelor de apă sau asupra iluminatului.
După cum spuneam, acest sistem se adresează lanțurilor cu spații comerciale mici, lanțuri de farmacii, case de pariuri și tot ce înseamnă clădiri distribuite. „Fiind conceput să fie modular, zona aceasta de clienți se pretează cel mai bine. Sistemul poate să fie adaptat și pentru clădiri rezidențiale cum ar fi blocuri de locuințe. Distribuția făcându-se pe verticală, fiecare etaj putând fi văzut că o mică clădire”, mai spune antreprenorul.

Și clădirile vechi sau blocurile de locuințe pot deveni inteligente
O altă veste bună este orice clădire veche poate deveni smart cu ajutorul soluției de Building Management System al MobileControl. Totuși, există anumite limitări.
„Anumite clădiri nu pot fi cablate și atunci vă trebui să apelăm la soluții wireless care pe anumite categorii de senzori industriali implică o altă arhitectură mai complexă, deci implicit o soluție adiacenta soluției de bază care de multe ori este mai costisitoare. Clădiri vechi, dar prevăzute cu tavanuri false pentru cablare, se încadrează în targetul acestei soluții”, explică Chicireanu.
De ce există o nevoie pentru astfel de sisteme în România? Pentru că îți permit o monitorizare mai bună a ceea ce se întâmplă în clădiri și astfel se pot lua decizii mai bune, se pot eficientiza procese și se pot reduce costuri.

Dacă, în general, clădirile mari de birouri din România au fost proiectate de la început pentru a fi gestionabile de la distanță, multe clădiri mici nu au sisteme de gestiune inteligente, centralizate sau accesibile dintr-un dispecer.
De asemenea, „zonele rezidențiale stau iarăși foarte prost. Zeci de blocuri de locuințe nu au un management centralizat al consumului, al accesului și a defecțiunilor”, consideră antreprenorul.
Chiar și în acest moment de pandemie, soluția ABC s-ar putea dovedi utilă deoarece soluția poate monitoriza calitatea aerului, dar și accesul în clădire.
Cum colaborează cu Orange
În prezent soluția Active Building Control este funcțională. „De fapt soluția ABC este un cumul de tehnologie deja existentă pe care am adaptat-o cerințelor pieței. Nu inventăm roata, ci doar căutam spații în piață neacoperite de giganții industriei, creștem și, de ce nu, putem ajungem și noi acolo sus”, spune Adrian Chicireanu.
Iar fiind unii dintre câștigătorii competiției Orange 5G Online Challenge, românii primesc sprijin din partea operatorului telecom.
Prin intermediul Orange Fab, dincolo de susținere pentru rafinarea produselor și aducerea acestora către clienți, câștigătorii 5G Online Challenge vor primi acces în Hub Pass, în laboratoarele 5G Orange și la o suită de echipamente, platforme, API-uri și opțiuni de conectivitate ce contribuie la formarea ecosistemului 5G și IoT Orange România.

„Cu ajutorul Orange se poate ridica un produs din zona de R&D în zona de vizibilitate către client”, spune cofondatorul MobileControl care mai adaugă că startup-ul lor și Orange sunt diferite ca dimensiune, dar apropiate ca viziune și împreună formează un organism complex. „Acest organism înseamnă capacitate de marketare, vânzare, promovare plus din partea noastră, flexibilitate, rapiditate în execuție și decizie, inovație”.
Despre MobileControl nu este pentru prima dată când scriem deoarece acesta se află și în spatele proiectului Solarino, sistem inteligent dedicat agricultorilor, prin care aceștia obțin control complet asupra serelor agricole, într-un proces automatizat, de la distanță, prin telefonul mobil.
Ce au învățat de la acel proiect și ce au aplicat pentru Active Building Control? „De la Solarino am învățat că în momentul în care ai un produs în stadiul de dezvoltare spre producție trebuie, în paralel, să fii și în zona de promovare, târguri, preacceleratoare. Fară efervescență în piață pe subiectul tău, nu crești. În acest proiect urmărim să creștem eficiența produsului, pe cât de flexibil este pe atât de standard să fie, adică soluția să acopere din start cât mai multe scenarii posibile”.